九锋网

红米K40 Pro玩使命召唤手游怎么样,帧率稳定吗

九锋网

这几天,比较火的一款手机就是红米K40 Pro了,其目前基本是3000元内最能打的手机,毕竟这个价位只有其一款配置了骁龙888处理器,所以舍我其谁。上次我们已经介绍了其拍照表现,还是比让人吃惊的,不知道是骁龙888的实力,还是红米的优化,还是IMX686本身就很强,总之效果不错。

那么,这次我们来看看其游戏表现,就以《使命召唤手游》来测试吧。

自从玩上了《使命召唤手游》,评价君就很少碰《和平精英》了,主要是这里人物对抗更激烈,枪械系统更复杂,所以一直就上手这个。

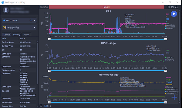
我们先设置成高清模式,帧数是极限,看一下表现。

可以看到,帧率总体在60帧,偶尔会有小幅波动,大概3-4帧左右。这也比较可以理解,比如游戏中那种重力尖刺的必杀技,直接引起突然的大爆炸,多少会有一点影响流畅性,也成为大家头痛的一种设置。

而后,我们调整成精致,看看效果如何。

可以看到,这次的帧率下跌的幅度稍微减小,大概有1-3帧的变化,毕竟战斗太火爆,但总体还是不错的。

由于现在《使命召唤手游》不支持更高帧率,所以60帧已经是极限,也发挥不出120Hz高刷屏的优势。但另一方面,360Hz触控采样还会很有用的,基本没有感觉明显的对枪吃亏,开火即发射,将手机的影响降到最低。

记得之前用2000元天玑720手机玩使命召唤,结果经常在对枪上无言以对,无法抗衡,但现在这种情况消失了。

跟iPhone 12 Pro对比,我们可以看到K40 Pro的前置摄像头确实很小巧,不像iPhone占用左侧边缘。

色彩上,K40 Pro对比度更高一些,色彩更艳丽一些,这也是评价君在游戏中调成柔和风格的原因,否则确实需要适应一阵子。此外,iPhone 12 Pro边缘不够灵敏,这方面K40 Pro是没有问题的。

可能是骁龙888对游戏已经进行优化,目前K40 Pro玩这款游戏基本上发热是控制得很好的,评价君平时也是调成精致画质,60帧下游戏,在人稍微疲惫下(大概40分钟),手机只是轻微发热。

总之,红米K40 Pro的游戏体验还是没有问题的,这点也在意料之中。但这并不代表你一定就会有好的游戏成绩,还是要多练习,以及更策略的战斗的,切忌无脑冲给对方送分。