九锋网

红米K30S至尊纪念版用来玩游戏怎么样,体验如何

九锋网

配置方面,Redmi K30S搭载的是骁龙865处理器,配备LPDDR5内存和UFS 3.1闪存,是目前顶级旗舰才有的配置,也是K30S至尊版主打的亮点,在性能方面,Redmi K30S至尊版真正做到了无遗憾、无槽点。通过实际测试,Redmi K30S至尊纪念版的安兔兔跑分为673723,对比最新的Android手机性能榜,这个成绩拿下了第一。

跑分够高,自然能够说明手机的性能很强。但对于一款配备了骁龙865方案,同时又有着144Hz刷新率屏幕、立体声双扬声器,以及X轴“哒哒哒”线性马达的机型来说,不进行游戏测试显然就是浪费了这样的一套“好装备”。

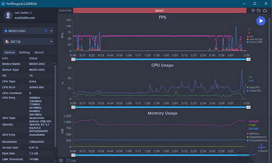
《QQ飞车》

《帕斯卡契约》(过场动画30帧,操作部分全程60帧)

《原神》(强行开启全最高画质和60帧模式之后,基本可以稳定60帧)

《王牌战士》(过场动画45帧,游戏画面90帧)

不得不说,骁龙865的游戏体验几乎从来就没有让我们失望过,在上述四款测试游戏中,K30S至尊纪念版都毫不费力能够跑到它们当前各自支持的满帧率。只不过由于我们的测试时间较早,有些大家知道能够支持高帧率的游戏(比如《QQ飞车》),尚未针对这款机型完成适配。不过相信以小米的体量和这款机型本身144Hz刷新率+骁龙865主控的配置,这些显然只是时间问题。