九锋网

realme真我Q2 Pro玩游戏怎么样,帧率表现稳定吗

九锋网

realme真我Q2 Pro的处理器搭载了天玑800U,这颗使用7nm制程工艺的中端处理器在CPU方面采用2+6八核架构,其中包含两个主频2.4GHz的A76大核+6个A55小核,GPU为ARM Mali-G57,安兔兔实测跑分可以轻松达到34W分。在我这段时间使用中,日常软件开启包括滑动都是比较顺畅的,网络也没有出现过断流情况,整体还是很稳定的一颗处理器。

游戏测试上,我选择了《和平精英》、《原神》以及《QQ飞车》,《王者荣耀》就不做测试了,全程稳定60输出。

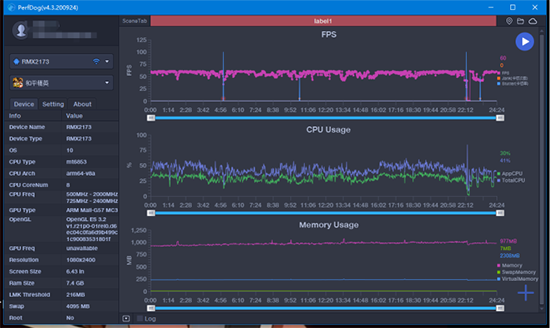
先看《和平精英》,我开启了流畅+极限的组合,在24分钟的游戏后中,整体帧率在50-60之间波动,在某些复杂场景下偶尔会出现小幅度掉帧,如果不是追求超高画质在游戏体验上没有太大问题。

《原神》作为相对吃CPU的手游,其游戏内所渲染的场景相对目前主流手机来说复杂的多,所以这个游戏很有可能会激发出处理器的最强状态。在60分钟游戏中,因为场景跳动比较多,所以realme真我Q2 Pro的帧率基本会在40-60之间频繁波动,在打斗中可以维持在50左右。可以说realme真我Q2 Pro玩原神是可以玩的,但达不到特别出色的流畅体验。

《QQ飞车》开启超高画质后,在10轮游戏中,每局游戏表现都非常流畅,60帧无压力,看来优化非常到位了。

天玑800U本身就属于一个相对低功耗的处理器,所以我对它的发热表现还是很期待的。在游戏后我接着做了发热测试,实测机身背部温度在36.5℃左右,正面为36.7℃左右,拿在手上感受不到明显的升温。